Для анализа конкурентов я уже давно использую сервис SimilarWeb. Раньше обходилась бесплатной версией, предоставляющей общие данные, но недавно MediaGuru приобрело платную и расширенную. О ее возможностях и преимуществах я расскажу в статье.
Что такое SimilarWeb
Это сервис сбора, измерения, анализа и предоставления данных о поведенческих моделях, статистики вовлеченности пользователей веб-сайтов и мобильных приложений.
Почему выбор пал именно на этот сервис?
- Можно получить много данных для решения разных задач.
- Интуитивно понятный интерфейс, за счет чего сервисом удобно пользоваться.
SimilarWeb можно использовать для:
- корректировки ставок;
- подбора креативов;
- выбора сайтов для размещения в сети;
- настроек таргетингов.
Сервис пригодится маркетологам, стратегам, специалистам по контексту и SEO.
Возможности SimilarWeb на примере
Возьмем сайт компании по продаже косметики и двух конкурентов примерно того же ценового сегмента и популярности (можно добавлять до 5 сайтов включительно).
Появляется общая и краткая информация о сайтах в разрезах:
- Посещаемость сайта.
- Средняя длительность сеансов.
- Глубина просмотра.
- Процент отказов.
- Трафик по пяти наиболее трафикоемким странам.
- Каналы, привлекающие трафик.
- Реферальные ссылки.
- Топ-5 поисковых фраз (в расширенной версии можно посмотреть их и по платному трафику, и по органике).
- Данные по соцсетям.
- Данные по медийной рекламе и так далее.
Такая информация доступна и в бесплатной версии, но самое интересное начинается именно с расширенными возможностями: можно увидеть все более подробно.
Рассмотрим разделы SimilarWeb.
Competitive Landscape
Здесь будут показаны сайты одной категории, предлагающие одинаковую услугу или товар и похожие на интересующий нас сайт (например, все застройщики в категории «Недвижимость»). И таким образом можно определить конкурентов. Располагаются сайты по убыванию степени схожести.
Traffic and Engagement
Этот раздел покажет подробные данные о количестве посетителей, доли мобильного трафика, пользовательские показатели.
Marketing Channels
Раздел содержит информацию о трафике по каналам и доле трафика, которая привлекается относительно всех категорий.
Channels Overview:
Также можно составлять более подробные графики, например, посмотреть динамику платного трафика за необходимый период.
Channel Analysis:
В нашем распоряжении есть список источников трафика, где указаны:
- тип источника;
- доля трафика относительно Рунета;
- процентное соотношения трафика, приходящегося на того или иного конкурента;
- тематика источника (Traffic Sources):
Возможен просмотр не просто в разрезе источника, а конкретного YouTube-канала или страницы на сайте «Вконтакте».
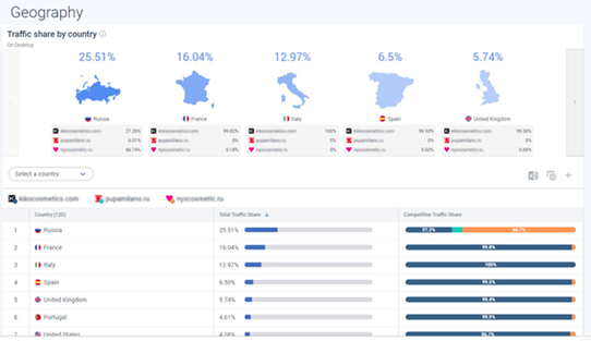
Audience
Этот раздел поможет узнать больше информации об аудитории сайта. Например, если стоит вопрос о выборе страны размещения рекламных объявлений, то в подразделе Geography содержится информация о доли трафика по странам.
Подраздел Demographics наглядно покажет, какого пола и возраста целевая аудитория нужного нам сайта, а также его конкурентов. Он всегда пригодится для корректировки ставок или выбора креативов.
Помимо этого, у нас появляются сведения об интересах пользователей, что в дальнейшем помогает с выбором тематик и сайтов для размещения объявлений в сети.
Search Traffic
Здесь содержатся основные сведения по поисковому трафику:
- доля поискового трафика по каждому сайту;
- сколько органического и платного трафика;
- соотношение брендовых и небрендовых запросов.
Под брендовыми запросами подразумеваются те, что совпадают с названием домена. То есть названия бренда, написанные на другом языке, будут учитываться как небрендовые.
Важно: SimilarWeb демонстрирует данные только по Google. Яндекс не предоставляет сервису таких сведений.
Как и в Marketing Channels, здесь можно посмотреть на графике динамику платного трафика или другие интересующие показатели:
- время пребывания на сайте;
- глубину просмотра;
- процент отказов.
Еще здесь есть информация о распределении трафика между площадками. С ее помощью можно, например, обосновать клиенту причину, по которой основной упор делается на ту или иную площадку.
В подразделе Keywords содержится информация о доли трафика, ключевых словах в органике и платном поиске. Мы получаем ее с помощью ключевых слов в сравнении со всем Рунетом и соотношением получаемого трафика каждой компанией.
В этом подразделе есть несколько фильтров, которые позволяют посмотреть данные, учитывая только платный трафик, по бренду или небренду, конкретному поисковику.
В строке поиска можно исключить какой-то запрос или, наоборот, посмотреть информацию только по определенной фразе или по созданной группе ключевых фраз. Так можно увидеть, сколько брендового трафика отбирает конкурент.
Подраздел Keyword Phrases покажет самые трафикоемкие фразы в Рунете, которые располагаются в порядке убывания.
Keyword Competitors показывает основных конкурентов отдельно в органике и платном поиске.
Referral Traffic
Раздел включает в себя информацию о реферальном трафике. Количество переходов, тематики реферальных сайтов и сами сайты переходов – все это есть в разделе.
В Display Traffic заключаются данные о размещении в сетях:
- количество визитов;
- наиболее трафикоемкие площадки;
- доля трафика и пользовательские показатели;
- категории сайтов и конкретные сайты.
Поможет определить самую «работающую» площадку, а также при распределении бюджета и обосновании его клиенту.
Количество визитов и наиболее трафикоемкие площадки:
Категории сайтов и конкретные сайты:
Доля трафика по источникам:
Доля трафика по конкретным сайтам:
За отдельную плату можно посмотреть креативы и видео конкурентов.
Social Traffic
Этот раздел содержит информацию по соцсетям, не разделяя платную рекламу и бесплатное взаимодействие.
Включает в себя удобные графики по посещениям, отдельные данные по конкретным соцсетям и даже страницам, с помощью которых удобно выбирать социальную сеть для дальнейшего продвижения с помощью таргетированной рекламы или SMM:
Графики по посещениям:
Добавлю, что почти в каждом разделе можно применять разные фильтры для получения именно той информации, которая нужна: менять период, а также рассматривать:
- общие данные либо только по десктопу или мобайлу;
- платный или бесплатный трафик;
- страну.
Также можно выгружать это в формате Excel или PDF.
Дополнительные возможности: вкладки Workspace и Dashboards
В Workspace создается арена, куда добавляются домены конкурентов и нашего сайта. В ней содержится самая основная информация. Отличие от описанного выше как минимум в том, что ее можно сохранить и возвращаться, когда потребуется.
Здесь можно сформировать группы ключевых слов, вмещающих в себя до 200 фраз включительно, которые используются и в подразделе Keyword, и для аналитики этих фраз. Например, в графе Trends видна сезонная динамика спроса по тому или иному слову/фразе. Для понимания потенциала ключевых фраз очень пригодится.
Dashboards, как и следует из названия, создает удобные дашборды. Есть несколько шаблонов с готовым набором решений:
- Competitive Overview – обзор уровня конкурентной среды.
- Daily Competitive Analysis – обзор конкурентной среды за последние 28 дней.
- Market Analysis – позволяет анализировать рынок в целом: размер и рост рынка, лидеры и тренды рынка.
- Website Audience Analysis – общий обзор аудитории ваших конкурентов, включая демографию, геолокацию, показатели вовлеченности, а также долю трафика на десктопе и мобайле.
- SEO Performance – отслеживает эффективность SEO.
- Social Media Monitoring – общие тенденций трафика социальных сетей, ключевых социальных платформ, используемых конкурентами.
- Paid Search Performance – помогает оценить эффективность платного поиска, выявляйте популярные платные ключевые слова.
- Affiliate Marketing Optimization – данные по реферальному трафику.
- Brand Protection – данные о доли брендового трафика, который отнимают конкуренты.
Например, нам интересны данные по платному трафику. Что делаем:
- Выбираем Dashboards.
- Нажимаем кнопку +Add Dashboards.
- Вводим интересующий домен и домены конкурентов.
- Создаем дашборд.
- Получаем наглядные данные за последний год.
Кроме этого, будут представлены данные о лучших ключевых словах по каждому сайту.
Плюс дашборда еще и в том, что несмотря на наличие шаблонов его можно корректировать под свои цели и задачи как конструктор, а также убирать или добавлять те данные, которые нужны. Т.е. в готовый шаблон с определенным набором метрик можно вставлять дополнительные, скажем, сведения о возрасте аудитории.
Можно предоставить доступ на просмотр дашборда либо сохранения в PDF, чтобы кому-нибудь его отправить.
Откуда SimilarWeb берет точные данные?
Сервис берет довольно точные данные: при сравнении результатов SimilarWeb и Google Analytics, отклонения составляют примерно 10-15 %. Для сбора данных он использует 4 источника.
- Global Panel Data – обезличенные данные о пользователях мобильных устройств и десктопа, которые подтягиваются из установленных приложений, программного обеспечения и плагинов, разработанных специальной командой SimilarWeb и партнерами.
- Global ISP Data – обезличенные данные о пользователях, предоставленные интернет-провайдерами, которые сотрудничают с SimilarWeb.
- Public Data Sources – индексация общедоступных данных с более чем миллиарда сайтов и приложений.
- Direct Measurement Data – данные из Google Analytics, Adobe Analytics, от разработчиков приложений и т.д., предоставляемые SimilarWeb напрямую от компаний, которые готовы ими поделиться.
Вывод
Большой плюс SimilarWeb – возможность сразу увидеть аудиторию и их интересы, клиента и его конкурентов.
Вы можете найти преимущества клиента и делать на этом акцент. А можно найти недостатки, которые вы порекомендуете клиенту исправить.
Например, основная доля трафика приходится на мобайл, но мы видим, что показатели (по глубине просмотра, времени пребывания на сайте и другие) хуже, чем у конкурентов. В таком случае мы рекомендуем клиенту поработать с мобильной версией сайта, сделать ее более удобной для пользователей и ускорить загрузку.
С помощью сервиса можно получить много разной информации, а дальше уже все зависит от способа ее применения и трактовки.






























(9 оценок, среднее: 4,67 из 5)